Organizing Tasks: Selecting a View

Choose how tasks are displayed by using the View options.

Under the View icon, select how to display tasks. Select from the options: Dashboard, Power Grid, Calendar, Thumbnail, or Kanban. Here is a breakdown of functionality for each View option and suggestions for when that view might be most useful.

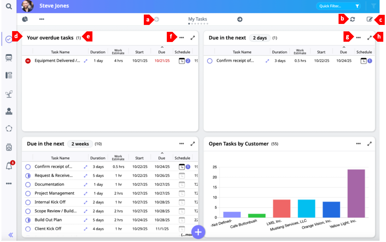
  1. Dashboard View: This view is highly customizable, allowing you see your tasks in the way that is most actionable for you. There are several panels built into the default dashboard, but even these can be adjusted by shifting them from Power Grids to charts, adding new columns or changing the sort order. Custom panels give you the opportunity to filter the tasks that will display to a subset that is highly relevant for the way that you work.

     

    a. Layout Navigator: Layouts are groupings of dashboard panels. Click the arrows on either side of the layout's title to navigate to another layout.
    b. Refresh: Click to refresh data fed into the dashboard.
    c.   Edit Dashboard: Click the edit button to turn on edit mode for the dashboard, allowing you to modify panels, change visualizations, move panels into a new configuration, and more.
    d. Panel Title: The panel's title communicates what subset of task data you are viewing in that part of the dashboard along with a count of the number of tasks held within that panel.
    e. Panel Count: The number of tasks that fall into the filter criteria established for this panel appears here.
    f. Panel Range: For some default panels the task data has been filtered to show data within a date range. Click on the range number to edit it.
    g. More Options: Dashboard panels can be toggled back and forth between a chart visualization and a Power Grid without entering edit mode. Click here to choose between "Display as Chart" and "Display as Data" options, or to export panel data as an .xlsx file.
    h. Expand Panel: Click this icon to expand a panel to fullscreen. On dashboard panels unable to display the full listing of tasks, you'll also see (...more) in the lower right corner of the panel. This can also be clicked to expand the panel.
  2. Power Grid View: This view can be useful if you need to see many tasks at once, as it is the most condensed of all the View options. It also provides an at-a-glance update on the status of tasks, and allows for quick completion or editing of tasks by typing directly into the Smart Grid and batch saving changes. This view is highly customizable, as columns can be added or removed and tasks can be organized via grouping and sorting. Please note: if filter options are set to only show “open” tasks, tasks will disappear from the view as they are completed. To view completed tasks, change filter settings to include completed tasks.

    a. Group: Choose a way to organize tasks into groups--by Due Date, Status, Priority, Owner, Assigner, Team, Project, etc.
    b. Favorites: Long running tasks or those that need a closer eye can be marked as favorites by clicking the "favorites" star associated with that task. Click the Favorites icon in the header to filter down to just those tasks who have been denoted with a star. Click again to view all tasks.
    c. Column Headers: Click to add or remove column headers from your Power Grid view. Once added, columns may be dragged to the right or left to customize your view.
    d. Workspaces: Click to open the dropdown and select a pre-configured or personalized view.
    e. More Options: This dropdown menu contains options to Save as PDF, Save as Image or Export the Task Grid.
    f.   Task Group Header: Based on the Group criteria, Moovila will organize tasks. The number to the right of the header is a count of how many tasks fall within this grouping. (In this example there are 3 tasks associated with the Critical Priority denotation). Click on the arrow to the left of the group header to collapse the group and hide tasks.
    g.

    Task Status: These symbols provide at-a-glance updates on the status of tasks.

    mceclip1.png A fully open square indicates that a tasks has not been started.
    mceclip2.png A half-filled square means that the task is In Progress, and has been marked with a percent complete greater than zero.
    mceclip3.png A square with a check mark indicates that the task is complete.
    2020-09-04_13-35-11.png A square marked with a "caution sign" shows that a task is marked as Blocked. This indicates that the team member responsible is unable to complete the task without an intervention--this may be more information, more resources, etc.
    2020-09-04_13-34-44.png A square marked with an "X" indicates that a task has been cancelled.
    h. Expand Task: Click this icon to open the task and view all details.
    i. Task Duration + Work Estimate: This displays when a duration, or anticipated amount of time to complete a task has been assigned.
    j. Schedule: This icon indicates that appointments have been scheduled related to this task. The number displayed corresponds with the number of appointments created.
    k. Steps: Displays the number of steps that have been created to guide the task owner through the task.
    l. Skills: Displays the number of required skills assigned to this task.
    m. Time Log: Displays the total amount of time entered for this task. Click to add or edit.
    n. Task Owner: This image displays the owner of the listed task. When a team member takes ownership of a task, it means that they have accepted their assignment and assumed accountability for its completion.
  3. Calendar View: This view displays tasks in a date-oriented format.

     

    a. Favorites: Long running tasks or those that need a closer eye can be marked as favorites by clicking the "favorites" star associated with that task. Click the Favorites icon in the header to filter down to just those tasks who have been denoted with a star. Click again to view all tasks.
    b. Date Toggle: The date range displayed in the calendar is listed here (in this example it is November 2025 – April 2026). Click on the arrows to the right and left of this date range to go back to a previous month, or advance further into the future.
    c. Calendar Display: Calendar view can be displayed in a Monthly format (as shown here), or in a Weekly format. Click on this button to toggle between the two options.
    d.   Capacity and Calendar Settings: Click to modify the setup of your work week within Moovila, and update calendar integrations. Learn more about this functionality in Managing Capacity and Prioritizing Work with SmartSchedule.
    e. Refresh Calendar: The calendar refreshes at midnight by default. Click to pull the latest detail from integrated calendars.
    f. Prior Calendar Notification: When overdue tasks exist in previous weeks or months than those displayed in the current calendar, they will be called out here.
    g. Task Listing: Tasks are displayed on their due date. The number that accompanies the task indicates the number of days behind the planned completion date the task is forecasted to finish.
  4. Thumbnail View:

    a. Group: Choose a way to organize tasks into groups--by Due Date, Status, Priority, Owner, Assigner, Team, Project, etc.
    b. Favorites: Long running tasks or those that need a closer eye can be marked as favorites by clicking the "favorites" star associated with that task. Click the Favorites icon in the header to filter down to just those tasks who have been denoted with a star. Click again to view all tasks.
    c. Task Group Header: Based on the group criteria, Moovila will organize tasks. The number to the right of the header is a count of how many tasks fall within this grouping. (In this example there are 3 tasks that fall under the Critical Priority criteria).
    d.   Collapse all: Click to close all groupings.
    e. Task Owner: This image displays the owner of the listed task. When a team member takes ownership of a task, it means that they have accepted their assignment and assumed accountability for its completion.
    f. Task Deadline: Each thumbnail contains the due date for that task.
    g. Late Task:  Tasks that have surpassed their due date will display as red tiles.
  5. Kanban View: This view organizes task thumbnails vertically based on their Group setting (by due date, status, priority, etc.).

    a. Group: Choose a way to organize tasks into groups--by Due Date, Status, Priority, Owner, Assigner, Team, or Project.
    b. Favorites: Long running tasks or those that need a closer eye can be marked as favorites by clicking the "favorites" star associated with that task. Click the Favorites icon in the header to filter down to just those tasks who have been denoted with a star. Click again to view all tasks.
    c. Task Group Header: Based on the Group criteria, Moovila will organize tasks. The number to the right of the header is a count of how many tasks fall within this grouping. (In this example there are three tasks that have been assigned Critical priority).
    d. Task Thumbnail – Assigner / Assignee: Each task is represented with a thumbnail in this view. The photo and “To” indicate who the task is assigned to, and “From” indicates who assigned it.
    Task Thumbnail – Title: The task's title is listed. In this view, thumbnails can be dragged and dropped into different groupings groupings by Team Leaders or Primary Leaders. For example, a completed task can be dragged from In Progress to Complete. NOTE: Please exercise caution when dragging and dropping tasks, as project deadlines may be impacted and any changes will need to be manually rolled back to undo.
    e. Task Thumbnail – Due Date: Each thumbnail displays the date by which a task is due at the bottom. Tasks that display in purple are still on time, those that display in red are overdue.

 

Was this article helpful?
0 out of 0 found this helpful

Comments

0 comments

Article is closed for comments.